
INSTALUJ.cz
server pro download software
Hledání:
TIP
|
|
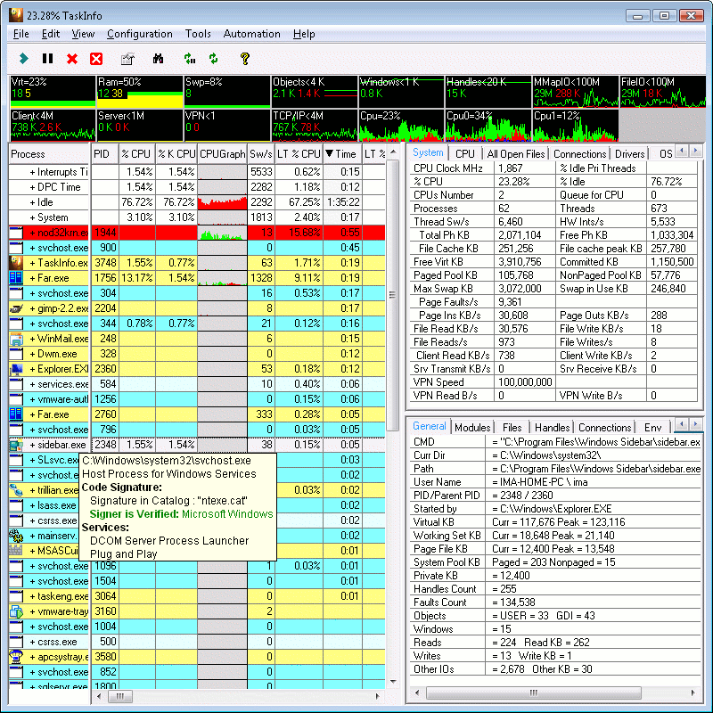
TaskInfo je užitečný nástroj zobrazující podrobné informace o systému a procesech, a to v textové nebo grafické formě.
Zobrazuje:
Dále umožňuje:
| Detail produktu TaskInfo | |
| Licence | zdarma k vyzkoušení |
| Verze (je už nová verze?) | 10.0.0.336 |
| Omezení | Trial - 30 dní |
| Výrobce (vše od výrobce) | Igor Arsenin |
| Stránka produktu | http://www.iarsn.com |
| Podporovaný jazyk | Anglicky |
| Datum vydání | |
| Stažení za týden | 4 |
| Stažení celkem | 1 125 |
| Hodnocení Instaluj.cz | 0 |
| Hodnocení uživatelé | |
| Hodnocení VirusTotal | Kontrola dne 06.11.2025, soubor je 100% bez virů |
| Operační systém | Windows NT/2000/XP/2003/Vista/7 |
| Velikost souboru | 2,81 MB |
| Instalace | ano |
| Odinstalace | ano |
| Oznámit novou verzi mailem | |
| download TaskInfo | |
| 1. | HWMonitor | 175 |
| 2. | CPU-Z | 171 |
| 3. | Advanced SystemCare CZ | 167 |
| 4. | SpeedFan | 101 |
| 5. | Fresh Diagnose | 86 |
| 6. | HWMonitor Pro | 68 |
| 7. | System Explorer CZ | 59 |
| 8. | DiskSavvy | 49 |
| 9. | Autoruns | 44 |
| 10. | ServiWin | 43 |
| 11. | Speccy CZ | 43 |
| 12. | EF Process Manager CZ | 42 |
| 13. | CurrPorts | 41 |
| 14. | EF System Monitor | 41 |
| 15. | Belarc Advisor | 41 |
| 16. | DiskPulse | 38 |
| 17. | OCCT | 38 |
| 18. | HD Tune Pro | 28 |
| 19. | SysGauge | 28 |
| 20. | Active@ Hard Disk Monitor | 25 |
ikony pro vás | kontakt | osobní údaje | napište nám | reklama na serveru | přidat software | RSS | lime |